PilotGo平台使用手册
PilotGo 是一个 openEuler 社区原生的运维管理平台,采用插件式开发,增强平台的扩展性、并打通不同运维组件之间的壁垒。PilotGo 核心功能包括:集群管理、批次管理、主机管理、用户管理、权限管理、主机监控、运维审计等。
1 PilotGo安装与配置
PilotGo可以单机部署也可以采用集群式部署。安装之前先关闭防火墙。
1.1 PilotGo-server 安装与配置
安装mysql; 安装redis,设置redis密码(修改),运行命令:
dnf install redis6
vim /etc/redis/redis.conf
#requirepass foobared去掉注释,foobared改为自己的密码
bind 0.0.0.0
启动MySQL和redis服务,然后执行:
dnf install PilotGo-server
修改/opt/PilotGo/server/config_server.yaml里面mysql和redis的配置信息,启动服务:
systemctl start PilotGo-server
访问页面:http://ip:8888
1.2 PilotGo-agent安装与配置
执行以下命令进行安装:
dnf install PilotGo-agent
修改/opt/PilotGo/agent/config_agent.yaml里面的ip信息,启动服务:
systemctl start PilotGo-agent
1.3 PilotGo插件安装与配置
详情见3 插件使用手册
2 PilotGo平台使用说明
2.1 首次登录
2.1.1 用户登录页面
用户登录页面如图所示,输入正确的用户名和密码登录系统。默认用户名为admin@123.com,默认密码为admin,首次登录之后建议先修改密码。
2.2 用户模块
2.2.1 创建用户
创建用户的方式有两种,一种是手动创建单个用户,另外一种是批量导入多个用户。
2.2.1.1 创建单个用户
- 具有创建用户权限的用户成功登录之后,点击左侧导航栏中的用户管理;
- 点击页面右上角的添加按钮;
- 在页面中输入用户名、密码、邮箱,选择部门和角色类型,并点击确定按钮;

- 页面弹框提示“添加用户成功”,并显示新创建的用户信息,表示创建用户成功。

2.2.1.2 批量导入多个用户
- 具有创建用户权限的用户成功登录之后,点击左侧导航栏中的用户管理;
- 点击页面的批量导入按钮,选择文件点击打开按钮;

- 显示用户信息则完成用户导入。


2.2.2 修改用户信息及密码
2.2.2.1 修改用户信息
- 具有该权限的用户成功登录,点击左侧导航栏中的用户管理;
- 找到用户信息,点击操作栏中的编辑按钮;
- 在页面中输入要修改的用户信息,并点击确定按钮;

- 页面弹框提示“用户信息修改成功”,并显示修改后的用户信息。

2.2.2.2 修改密码
修改密码有两种方式,第一是用户知道密码登录系统后自己修改,第二是用户忘记密码,由管理员登录系统后重置此用户密码,重置后的密码默认为邮箱@符号的前半部分。
2.2.2.2.1 手动修改密码
- 用户登录系统后点击右上角的人像图标和修改密码;

- 连续输入两次新密码,点击确定按钮;

- 页面弹框提示“修改成功”。

2.2.2.2.2 重置密码
- 管理员登录成功后点击左侧导航栏中的用户管理;
- 找到用户信息,点击操作栏中的重置密码按钮;
- 用户使用默认密码可以登录系统。

2.2.3 删除用户
- 管理员登录成功后点击左侧导航栏中的用户管理;
- 点击页面小方块选择要删除的用户;
- 点击页面右上角的删除按钮,并点击确定;

- 页面弹框提示“用户删除成功”,用户管理页面不显示删除用户的信息。

2.2.4 导出用户
- 具有该权限的用户成功登录,点击左侧导航栏中的用户管理;
- 点击页面的导出按钮;

- 浏览器显示下载进度,成功下载后打开xlsx文件查看信息。

2.3 角色模块
2.3.1 添加角色
- 具有该权限的用户成功登录,点击左侧导航栏中的角色管理;
- 点击页面的添加按钮;
- 输入角色名和描述信息,并点击确定按钮;

- 页面弹框提示“新增角色成功”,并显示新添加的角色信息。

2.3.2 修改角色
2.3.2.1 修改角色信息
- 具有该权限的用户成功登录,点击左侧导航栏中的角色管理;
- 点击对应角色的编辑按钮;
- 输入新的角色名和描述信息,并点击确定按钮;

- 页面弹框提示“角色信息修改成功”,并显示修改后的角色信息。

2.3.2.2 修改角色权限
- 具有该权限的用户成功登录,点击左侧导航栏中的角色管理;
- 点击对应角色的变更按钮;
- 选择相应的权限,点击重置按钮可以清空所选权限,并点击确定按钮;

- 页面弹框提示“角色权限变更成功”。

2.3.3 删除角色
- 具有该权限的用户成功登录,点击左侧导航栏中的角色管理;
- 点击对应角色的删除按钮,并点击确定;


- 页面弹框提示“角色删除成功”,不显示删除的角色信息。

2.4 部门树模块
2.4.1 修改部门节点
- 具有该权限的用户成功登录,点击左侧导航栏中的系统和机器列表;
- 在部门节点对应位置点击修改符号,输入节点名字并点击确定;


- 页面弹框提示“修改成功”,并显示修改后的部门节点信息。

2.4.2 删除部门节点
- 具有该权限的用户成功登录,点击左侧导航栏中的系统和机器列表;
- 在部门节点对应位置点击删除符号并点击确定;


- 页面弹框提示“删除成功”,不显示删除节点的信息。

2.5 配置库模块
2.5.1 添加 repo 配置文件
- 具有该权限的用户成功登录,点击左侧导航栏中的库配置文件;
- 点击页面的新增按钮;

- 输入文件名、文件类型、文件路径、描述和内容等信息,文件名必须以.repo结尾,文件路径必须正确,文件内容要符合repo文件的格式,并点击确定按钮;

- 页面弹框提示“文件保存成功”;并显示新增的repo配置文件信息。

2.5.2 修改 repo 配置文件
- 具有该权限的用户成功登录,点击左侧导航栏中的库配置文件;
- 找到要修改的repo文件,点击对应的编辑按钮;

- 输入修改后的文件名、文件类型、文件路径、描述和内容等信息,并点击确定按钮;

- 页面弹框提示“配置文件修改成功”;并显示修改后的repo配置文件信息。

2.5.3 删除 repo 配置文件
- 具有该权限的用户成功登录,点击左侧导航栏中的库配置文件;
- 选择要删除的文件,点击页面的删除按钮,并点击确定;


- 页面弹框提示“存储的文件已从数据库删除”,且页面不显示删除的repo配置文件信息。

2.5.4 下发 repo 配置文件
- 具有该权限的用户成功登录,点击左侧导航栏中的库配置文件;
- 找到要下发的文件,点击页面的下发按钮,选择要下发的批次,并点击确定;


- 页面弹框提示“配置文件下发成功”。

2.5.5 回滚 repo 配置文件历史版本
- 具有该权限的用户成功登录,点击左侧导航栏中的库配置文件;
- 找到要回滚的文件,点击页面的历史版本按钮;

- 选择要回滚的版本,点击回滚按钮并点击确定;


- 页面弹框提示“已回退到历史版本”,历史版本页面增加一条“-latest”记录。


2.6 批次模块
2.6.1 创建批次
- 具有该权限的用户成功登录,点击左侧导航栏中的系统和创建批次;
- 点击机器所在的部门名字,在备选项中选择0个或多个机器ip(点击ip前面的方框),若选择一个或多个部门的所有机器可以点击部门列表的方框,并点击备选项中的部门名称,选择完成后点击向右的箭头;

- 输入批次名称和描述,并点击创建按钮;

- 页面弹框提示“批次入库成功”,并批次页面显示新创建的批次信息。


2.6.2 修改批次
- 具有该权限的用户成功登录,点击左侧导航栏中的批次;
- 点击对应批次的编辑按钮;

- 输入新的批次名称和备注信息,并点击确定按钮;

- 页面弹框提示“批次修改成功”,并显示修改后的批次信息。

2.6.3 删除批次
- 具有该权限的用户成功登录,点击左侧导航栏中的批次;
- 选择要删除的批次,点击删除按钮并点击确定;


- 页面弹框提示“批次删除成功”,并不显示删除批次的信息。

2.6.4 批量安装软件包
- 具有该权限的用户成功登录,点击左侧导航栏中的批次,并点击批次名称;

- 点击右上角的rpm下发按钮,在搜索框输入软件包的名称,并点击下发按钮;

- 页面弹框提示“软件包安装成功”,agent端可以查到下发的rpm包。

2.6.5 批量卸载软件包
- 具有该权限的用户成功登录,点击左侧导航栏中的批次,并点击批次名称;

- 点击右上角的rpm卸载按钮,在搜索框输入软件包的名称,并点击卸载按钮;

- 页面弹框提示“软件包卸载成功”,agent端无此软件包。

2.7 机器模块
2.7.1 删除机器
- 具有该权限的用户成功登录,点击左侧导航栏中的系统和机器列表;
- 选择要删除的机器,点击删除按钮并点击确定;


- 页面弹框提示“机器删除成功”,并不显示删除机器的信息。

2.7.2 变更机器部门
- 具有该权限的用户成功登录,点击左侧导航栏中的系统和机器列表;
- 选择要变更部门的机器,点击变更部门按钮;
- 核对变更部门机器ip的信息,选择新的部门,并点击确定;

- 页面弹框提示“机器部门修改成功”,并显示变更后的信息。

2.7.3 修改机器内核参数
- 具有该权限的用户成功登录,点击左侧导航栏中的系统和机器列表;
- 点击要查看信息的机器ip,并点击内核参数信息栏目;

- 输入要查找的内核,点击修改,输入参数值并点击确定;

- 页面显示修改进度,成功后显示100%。

2.7.4 启动机器服务
- 具有该权限的用户成功登录,点击左侧导航栏中的系统和机器列表;
- 点击要查看信息的机器ip,并点击服务信息栏目;
- 在搜索框输入要启动的服务名称,并点击启动按钮;
- 页面显示软件包名、执行动作、执行结果进度条信息。

2.7.5 重启机器服务
- 具有该权限的用户成功登录,点击左侧导航栏中的系统和机器列表;
- 点击要查看信息的机器ip,并点击服务信息栏目;
- 在搜索框输入要重启的服务名称,并点击重启按钮;
- 页面显示软件包名、执行动作、执行结果进度条信息。

2.7.6 停止机器服务
- 具有该权限的用户成功登录,点击左侧导航栏中的系统和机器列表;
- 点击要查看信息的机器ip,并点击服务信息栏目;
- 在搜索框输入要启动的服务名称,并点击停止按钮;
- 页面显示软件包名、执行动作、执行结果进度条信息。

2.7.7 安装软件包
- 有该权限的用户成功登录,点击左侧导航栏中的系统和机器列表;
- 点击要查看信息的机器ip,并点击软件包信息栏目;
- 在搜索框输入软件包的名称,并点击安装按钮;
- 页面显示repo名称、repo地址信息,并页面显示软件包名、执行动作、结果等信息。

2.7.8 卸载软件包
- 有该权限的用户成功登录,点击左侧导航栏中的系统和机器列表;
- 点击要查看信息的机器ip,并点击软件包信息栏目;
- 在搜索框输入软件包的名称,并点击卸载按钮;
- 页面显示repo名称、repo地址信息,并页面显示软件包名、执行动作、结果等信息。

2.7.9 连接机器终端
- 有该权限的用户成功登录,点击左侧导航栏中的系统和机器列表;
- 点击要查看信息的机器ip,并点击终端信息栏目;
- 输入ip地址和机器密码,点击连接按钮;

- 页面显示终端窗口。

3 PilotGo平台插件使用说明
3.1 Grafana插件使用说明
- 在任意一台服务器上执行dnf install PilotGo-plugin-grafana grafana;
- 将/opt/PilotGo/plugin/grafana/config.yaml文件中ip地址修改为本机真实ip,修改/etc/grafana/grafana.ini文件以下信息:
root_url = http://真实ip:9999/plugin/grafana
serve_from_sub_path = true
allow_embedding = true
- 重启两个服务,执行以下命令:
systemctl restart grafana-server
systemctl start PilotGo-plugin-grafana
- 成功登录pilotgo平台,点击左侧导航栏中的插件管理,点击添加插件按钮,填写插件名称和服务地址,并点击确定;

- 页面增加一条插件管理数据,导航栏增加一个插件按钮。


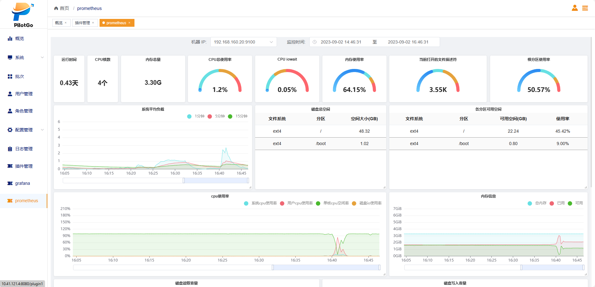
3.2 Prometheus插件使用说明
- 在任意一台服务器上执行dnf install PilotGo-plugin-prometheus;
- 将/opt/PilotGo/plugin/prometheus/server/config.yml文件中ip地址修改为本机真实ip和mysql服务地址;
- 重启服务,执行以下命令:
systemctl start PilotGo-plugin-prometheus
- 成功登录pilotgo平台,点击左侧导航栏中的插件管理,点击添加插件按钮,填写插件名称和服务地址,并点击确定;

- 页面增加一条插件管理数据,导航栏增加一个插件按钮。


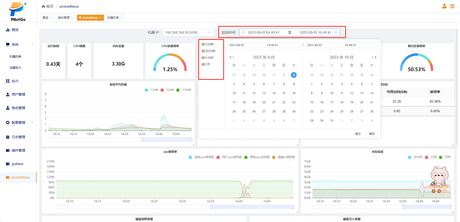
- 在页面选择机器ip和监控时间,展示机器数据面板。





