PilotGo介绍
PilotGo 是 openEuler 社区原生孵化的运维管理平台,采用插件式架构设计,功能模块轻量化组合、独立迭代演进,同时保证核心功能稳定;同时使用插件来增强平台功能、并打通不同运维组件之间的壁垒,实现了全局的状态感知及自动化流程。
功能描述
PilotGo 核心功能模块包括:
用户管理:支持按照组织结构分组管理,支持导入已有平台账号,迁移方便;
权限管理:支持基于RBAC的权限管理,灵活可靠;
主机管理:状态前端可视化、直接执行软件包管理、服务管理、内核参数调优、简单易操作;
批次管理:支持运维操作并发执行,稳定高效;
日志审计:跟踪记录用户及插件的变更操作,方便问题回溯及安全审计;
告警管理:平台异常实时感知;
插件功能:支持扩展平台功能,插件联动,自动化能力倍增,减少人工干预。
当前OS发布版本还集成了以下插件:
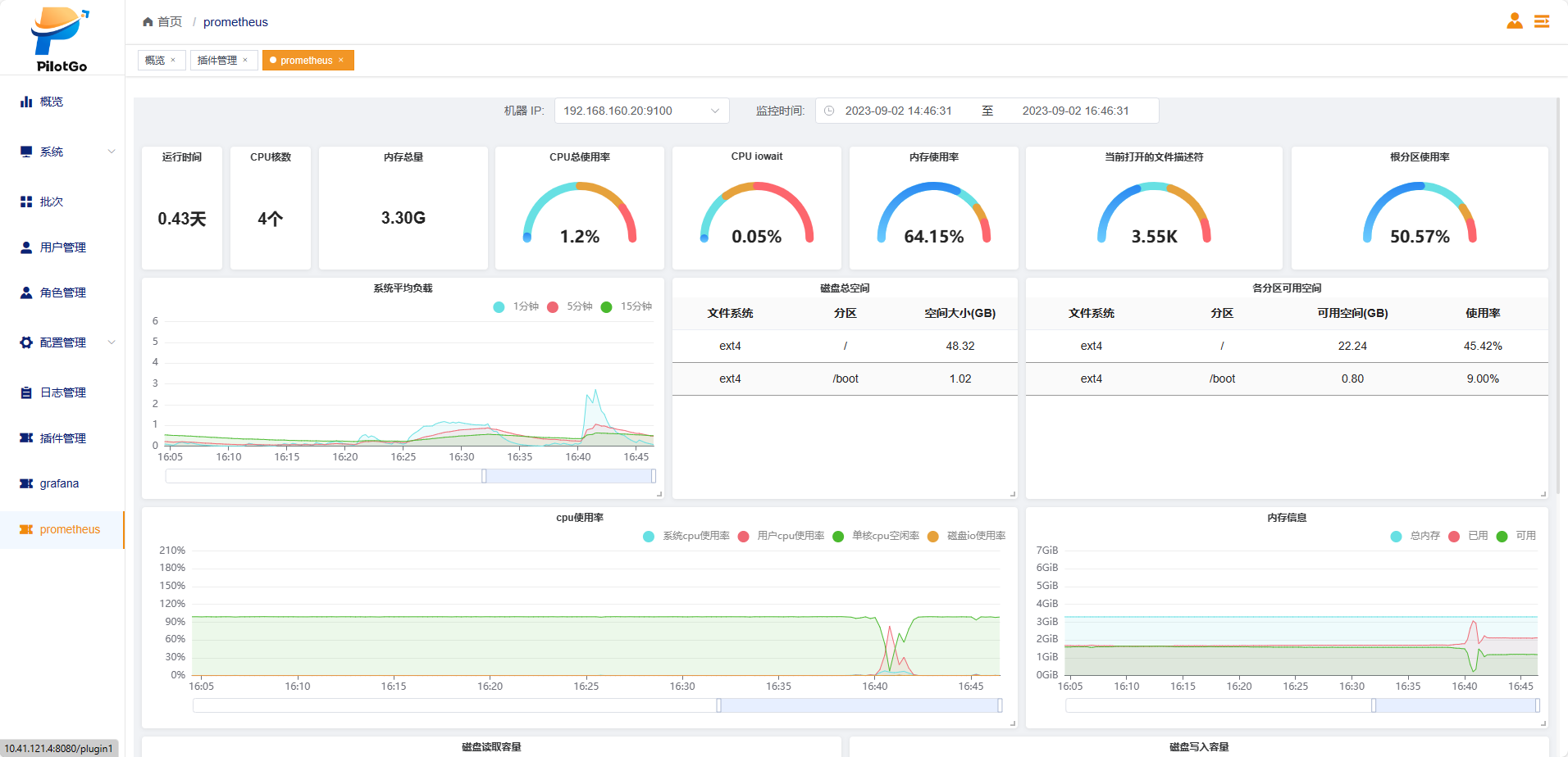
- Prometheus:托管Prometheus监控组件,自动化下发及配置node-exporter监控数据采集,对接平台告警功能;
- Grafana:集成Grafana可视化平台,提供美观易用的指标监控面板功能。
应用场景
PiotGo可用于典型的服务器集群管理场景,支持大批量的服务器集群基本管理及监控;通过集成对应的业务功能插件,还可实现业务集群的统一平台管理,例如Mysql数据库集群、redis数据缓存集群、nginx网关集群等。
文档捉虫


